неа, баржи там не видел, всякий хлам видел, баржу нет
20150926110753.jpg
Да её замыло уже. Откуда ты сегодня вышел, практически напротив? Чуть выше?
Отправлено 26 Сентябрь 2015 - 22:30
неа, баржи там не видел, всякий хлам видел, баржу нет
20150926110753.jpg
Да её замыло уже. Откуда ты сегодня вышел, практически напротив? Чуть выше?
Отправлено 26 Сентябрь 2015 - 22:32
Да её замыло уже. Откуда ты сегодня вышел, практически напротив? Чуть выше?
да
Отправлено 26 Сентябрь 2015 - 23:20
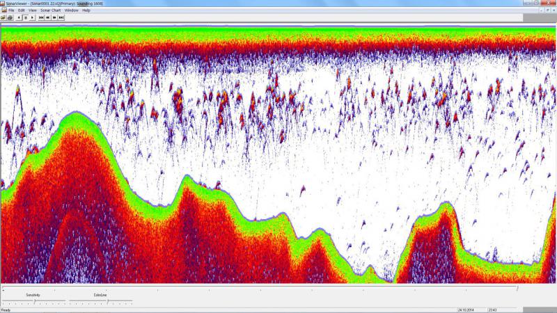
но на рыбу не тянет.а есть фотка, как рыба выглядит на структурнике?
Отправлено 26 Сентябрь 2015 - 23:31
а есть фотка, как рыба выглядит на структурнике?
В этой теме, фото с даунскана, на структурнике также. Там где толстолобы.
Отправлено 26 Сентябрь 2015 - 23:36
а на боковом обзоре есть фото или скан крупной рыбы?В этой теме, фото с даунскана, на структурнике также. Там где толстолобы.
Отправлено 26 Сентябрь 2015 - 23:38
В этой теме, фото с даунскана, на структурнике также. Там где толстолобы.
то есть, у кого нет плавательного пузыря, будет сливаться с рельефом?
зато рельеф кажет шикарно!
Отправлено 26 Сентябрь 2015 - 23:48
а на боковом обзоре есть фото или скан крупной рыбы?
Поискал, пока не нашёл
то есть, у кого нет плавательного пузыря, будет сливаться с рельефом?
зато рельеф кажет шикарно!
Не совсем так, пузыри хорошо различимы на 200кГц, на 800кГц я их не отличаю, отличия в форме пятна. Скажем так, рыба на боковых лучах выглядит светлыми пятнами на жёлтом или коричневом фоне, зависит от настроек и плотности дна.
Отправлено 28 Сентябрь 2015 - 23:08
Сергей, день добрый!
Вчера тестировал новый эхолот Драгонфляй 7, при глиссировании показывает глубину до 30 км/час примерно, потом какая то невнятная рябь. Датчик вроде бы установлен правильно, так специалист говорит (ваш сосед по причалу Петрович).
Кроме установки датчика могут быть еще какие то причины?
Отправлено 28 Сентябрь 2015 - 23:58
так специалист говорит (ваш сосед по причалу Петрович).
Кроме установки датчика могут быть еще какие то причины?
Петрович, ага - специалист
, только датчик и ничего кроме датчика. У меня, у товарища Рэй с таким же датчиком, еле нашёл ему место, что бы сигнал на скорости не пропадал. По моему совету поставил ближе к мотору, между реданами - всё стало нормально. Но у него Волжанка, там килеватость другая.
Сообщение отредактировал Chaynic: 28 Сентябрь 2015 - 23:59
Отправлено 29 Сентябрь 2015 - 10:45
Петрович, ага - специалист
, только датчик и ничего кроме датчика. У меня, у товарища Рэй с таким же датчиком, еле нашёл ему место, что бы сигнал на скорости не пропадал. По моему совету поставил ближе к мотору, между реданами - всё стало нормально. Но у него Волжанка, там килеватость другая.
Тогда, что просто искать методом "тыка"? а может на корректную работу прибора влиять загруженность лодки?
Отправлено 06 Октябрь 2015 - 22:23
Привет Сергей ! подскажи пожалуйста , как проверить эхолот на исправность при покупки с рук , учитывая что я сам ни когда не имел эхолота?
Отправлено 07 Октябрь 2015 - 18:26
Здравствуйте, Сергей. Подскажите пожалуйста эхолотик с бюджетом где-то до 25т.р. с навигатором и даунсканом. Присмотрел себе элит4 hdi-как он, есть ли что-нибудь получше за эти деньги(из раймарин например), кроме хаммемьберда, гарминов и тд? Нужно ли туда скачивать карту? Если да, то сколько она стоит? Спасибо
Сообщение отредактировал Миша: 07 Октябрь 2015 - 18:27
Отправлено 26 Октябрь 2015 - 13:06
Сергей приветствую! В этом сезоне впервые попробовал рыбачить кастинговой снастью, мульт abu garcia revo winch .Рыбалка мультом очень понравилась, но бытует мнение, что для тяжелых весов рекомендуется применять "бочонок". Так ли это? И если да, то какие катушки посоветуешь рассмотреть как вариант?
Будь человеком!
Отправлено 02 Ноябрь 2015 - 15:39
Сергей,привет. По осенним отчётам многие с лёту находят косяки леща. Эхолот какого уровня сможет распознать лещовую стаю? Способен ли Марк 5Х ,и если-да,то как бы это выглядело?
Отправлено 02 Ноябрь 2015 - 15:58
Андрюха хоть я не Сергей , но стаи леща раньше успешно находил с 4-Х pro . С 5-м это еще проще. Увидишь не перепутаешь. Порой это выглядит как сплошная стена.
рыбу не люблю... поймаю утоплю!
Отправлено 02 Ноябрь 2015 - 16:00
Андрюха хоть я не Сергей , но стаи леща раньше успешно находил с 4-Х pro . С 5-м это еще проще. Увидишь не перепутаешь. Порой это выглядит как сплошная стена.
Фотку бы. Андрей, у меня просто Марк 5 Х, не pro
Отправлено 02 Ноябрь 2015 - 16:04
Рro роли не играет, я всегда пользовался только 200-й частотой.
Скрайней рыбалки чета тупанул не сфотал(((( Но у меня сейчас Elite ,а он цветной , но общий принцип был бы понятен. Если еще попаду запечатлю
Сообщение отредактировал Rey: 02 Ноябрь 2015 - 16:08
рыбу не люблю... поймаю утоплю!
Отправлено 02 Ноябрь 2015 - 23:35
Примерно так, только без цвета, можно даже погуще, особенно когда он чистится на песках.
примерно на какой скорости сделано фото, у меня почему то таких выраженных дуг не показывает
Отправлено 02 Ноябрь 2015 - 23:50
примерно на какой скорости сделано фото
Если правильно помню, то от 5 до 7 км/ч

0 пользователей, 1 гостей, 0 анонимных